Как собрать обратно шпиндель

Шаговые и серво двигатели, шпиндели, инверторы.
OSA
Кандидат
Сообщения: 82
Зарегистрирован: 18 мар 2013, 21:18
Репутация: 13
Откуда: Odessa
Контактная информация:

Re: Как собрать обратно шпиндель

Сообщение OSA »

Александр_ писал(а): знак V должен один под другим быть?
знака может не быть,например на универсальном TIMKEN знака V нет

вот эти точки надо совместить,а если по взрослому то и вал промерять на биение
high point nsk.jpg (2423 просмотра) <a class='original' href='./download/file.php?id=57935&mode=view' target=_blank>Загрузить оригинал (93.75 КБ)</a>
ну и фотоотчет :geek:
Александр_
Мастер
Сообщения: 1743
Зарегистрирован: 24 дек 2013, 17:47
Репутация: 122
Контактная информация:

Re: Как собрать обратно шпиндель

Сообщение Александр_ »

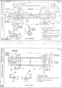
Хотелось бы вернуться к этой теме. Нашелся чертеж шпинделя из руководства. Те кольца что смутили меня в первой теме это получается - остатки от родных радиально-упорных подшипников и в сборке участвовать не будут. Выходит, просто нужно одеть 2 подшипника с одной стороны и один назад, вставить одну деталь в другую и затянуть сзади гайку? как-то слишком просто для сборки довольно скоростного шпинделя ...
Вложения
IMG_0021.jpg (1927 просмотров) <a class='original' href='./download/file.php?id=101347&mode=view' target=_blank>Загрузить оригинал (204.56 КБ)</a>
IMG_0033.jpg (1927 просмотров) <a class='original' href='./download/file.php?id=101348&mode=view' target=_blank>Загрузить оригинал (388.43 КБ)</a>
Заходите в гости: www.pandicon.net www.graver36.ru
Александр_
Мастер
Сообщения: 1743
Зарегистрирован: 24 дек 2013, 17:47
Репутация: 122
Контактная информация:

Re: Как собрать обратно шпиндель

Сообщение Александр_ »

Так-то по фото кроме 3 подшипников и гайки я больше деталей не вижу кроме корпуса. А вот в какой последовательности правильно собирать это вопрос. Одеть радиально-упорные на вал и все вместе пихать в корпус? или наоборот - впрессовать их в корпус и всовывать вал? Опять же вряд ли они легко оденутся - посадка по идее плотная. А если тянуть подшипники на внешнюю обойму то они точно рассыпятся на составляющие. Плюс вопрос по смазке - оставить заводскую в подшипниках?
И самое интересное - когда речь идет о замене подшипников в шпинделе обычно упоминается дуплекс. У меня же два отдельных, да и в руководстве времен СССР ни слова о дуплексе. надо как-то регулировать радиальный зазор или просто вставить их парой ив все?
Заходите в гости: www.pandicon.net www.graver36.ru
Ответить

Вернуться в «Двигатели и шпиндели»